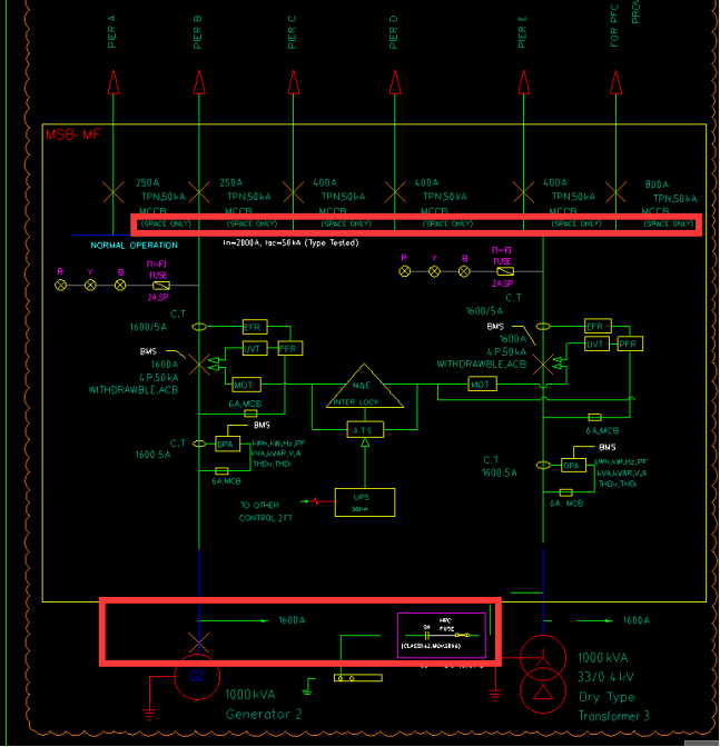
答疑:图纸下方红框内开关及浪涌是否在主配电柜MSB-MF的报价范围内?

提问网友:孙樾
提问日期:2025-09-23 09:52:10

配电柜


解答网友:海外仙山

白银专家

都是在整套柜内元件

0

评论0

请先
Q/GDW 11882-2018 预制舱式10kV~35kV一二次组合设备技术规范
Q/GDW 11882-2018 预制舱式10kV~35kV一二次组合设备技术规范
6分钟前 有人购买 去瞅瞅看
没有账号?注册  忘记密码?

社交账号快速登录

微信扫一扫关注
扫码关注后会自动登录网站